Fresh Management vous offre des Tableaux de bord pour obtenir une vue d’ensemble claire et concise de vos données et indicateurs clés de performance.
Grâce aux Tableaux de bord de Fresh Management, obtenez une vision globale de l’ensemble de votre centre de formation. Vous pouvez visualiser rapidement les données importantes telles que le nombre d’inscriptions, le taux de participation, les revenus générés, et bien plus encore.
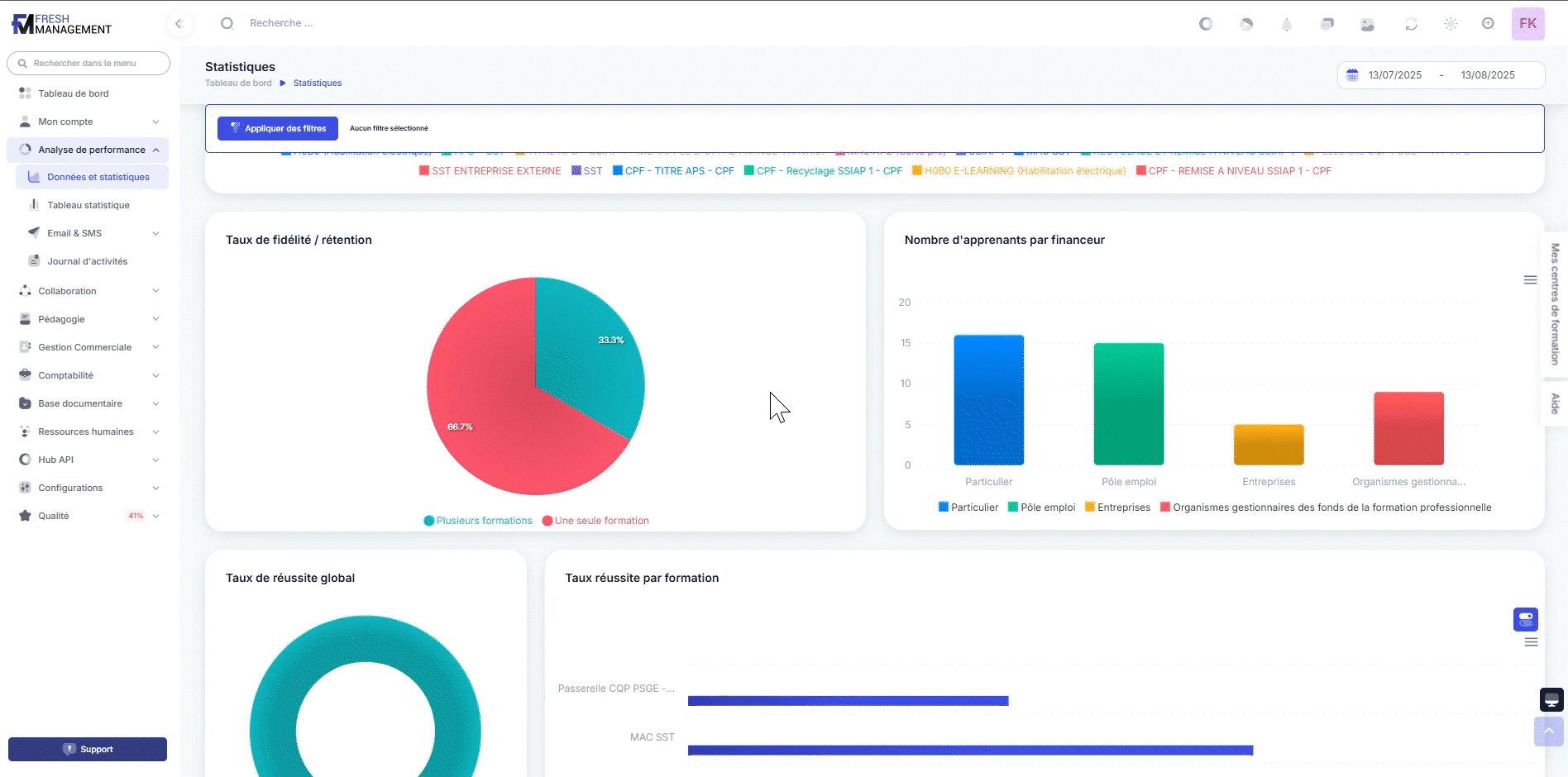
Nos Tableaux de bord présentent les indicateurs clés de performance (KPI) qui vous permettent d’évaluer la santé de votre centre de formation. Vous pouvez suivre en temps réel la progression de vos objectifs, identifier les tendances et prendre des décisions éclairées pour optimiser vos activités.

Des tableaux de bord personnalisés selon vos besoins
Nous vous offrons la possibilité de personnaliser vos Tableaux de bord selon vos besoins spécifiques. Vous pouvez choisir les indicateurs que vous souhaitez suivre, ajuster les paramètres de visualisation et créer des rapports personnalisés pour répondre à vos exigences métier.
Une navigation facile et intuitive pour explorer vos données
Nos Tableaux de bord sont conçus pour être intuitifs et faciles à utiliser. Vous pouvez y accéder à tout moment depuis votre tableau de bord principal, et naviguer rapidement entre les différentes vues pour explorer vos données en profondeur.
Les avantages clés des tableaux de bord Fresh Management
- Vue d’ensemble claire et concise de vos données.
- Suivi des indicateurs clés de performance.
- Personnalisation sur mesure selon vos besoins.
- Accès facile et intuitif depuis votre tableau de bord.
Suivez vos performances et optimisez votre centre de formation
Avec nos Tableaux de bord, obtenez une vue d’ensemble claire et concise de votre centre de formation. Suivez vos indicateurs clés de performance, prenez des décisions éclairées et optimisez vos activités pour atteindre vos objectifs. Simplifiez la gestion de votre centre de formation avec Fresh Management.


